Od rehabilitace po e-sport – měřte, motivujte a vizualizujte jako nikdy předtím.


🌟 Úvod: Konec tabulek, začátek transformace

Představte si, že byste mohli přeměnit papírové deníky, nepřehledné excelovské tabulky a složité vyhodnocování výkonu v jeden intuitivní, vizuálně působivý a motivačně laděný systém. Training Camp Pro je odpovědí na výzvy moderního tréninku, výuky a rozvoje – ať už jste fyzioterapeut, e-sport trenér, učitel hudby nebo organizátor firemního turnaje.

„Co lze změřit, to lze zlepšit. A co je zábavné, to se plní samo.“
– filozofie systému, která funguje


https://app.akademieai.cz/training/fitness/


Statistiky jdou vidět jen s heslem do adminu, máte-li zájem, napište mi na jsem@romankunert.com 



📊 Přehled a motivace na první pohled

Hlavní dashboard aplikace nabízí okamžitý přehled o tom, kdo je aktivní, kolik zbývá do splnění cílů a jak si jednotlivci vedou. Fotografie účastníků, barevné progress bary a predikce dokončení vytváří vizuální zážitek, který motivuje.

  • Karty účastníků s profilovými fotkami

  • Odpočet: „Zbývá 88 opakování“

  • Predikce: „Odhad dokončení: 4 dny“

  • Filtrování podle kategorie, např. Muži/Ženy

→ Fotografie dashboardu s přehledem jednotlivců

✅ Zahájení tréninku jedním klikem

Díky chytrým šablonám nemusíte ztrácet čas nastavováním. Vyberete např. „Ranní trénink“ a systém okamžitě naplní plán. Délku i obtížnost lze flexibilně přizpůsobit.

  • Předdefinované šablony (např. Intenzivní ráno, HIIT, Rehabilitace kolene)

  • Možnost individuální úpravy tréninku

  • Start: klik, trénuj, sleduj

→ Fotografie obrazovky se startem tréninku

🖥 Režim "Kiosk": Sledujte vše v reálném čase

Live režim tréninku je ideální pro trenéry, terapeuty i vedoucí kurzů. Sledujete výkon účastníků v reálném čase, systém počítá opakování a čas, a vy máte okamžitou kontrolu.

  • Velká tlačítka pro dotyková zařízení

  • Časomíra, interaktivní klikání na opakování

  • Více uživatelů současně

→ Fotografie aktivního tréninku (např. s odpočtem a přehledem cviků)

🏆 Gamifikace a okamžitá odměna

Psychologie barvy, zvuku a vizuální odměny funguje – po splnění plánu se objeví "HOTOVO SPLNĚNO", což posiluje pozitivní motivaci.

  • Zelená = úspěch, červená = ještě nehotovo

  • Zvuková gratifikace

  • „Vizuální potvrzení úspěchu je nejsilnějším motorem pro další návštěvu.“

→ Fotografie s hláškou HOTOVO SPLNĚNO

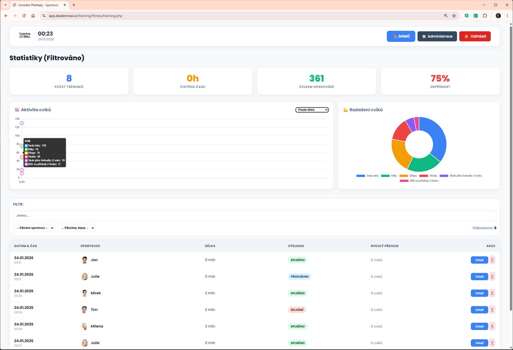
📈 Grafy, historie a analytika výkonu

Každý výkon se ukládá – ať už jde o počty kliků, minuty dechových cvičení nebo skóre ve hře, vše se vizualizuje v přehledných grafech.

  • Grafy trendu vývoje

  • Kalendář splněných tréninků

  • Historie jednotlivce i celého týmu

  • Identifikace slabin a silných stránek

→ Fotografie grafu pokroku nebo kalendáře

🎯 10 konkrétních způsobů využití

Training Camp Pro není jen nástroj pro fitness. Díky flexibilitě lze systém přizpůsobit na míru:

  1. Rehabilitace a fyzioterapie – dechová cvičení, měřené pokroky, dokumentace pro pojišťovny

  2. Domovy seniorů – aktivizace, canisterapie, komunikace s rodinou

  3. E-sport – tracking aim tréninku, meditace, prevence RSI

  4. Hudební školy – etudy, cvičení na metronom, záznamy cvičení

  5. Skauting – systém odznaků, rozvoj dovedností

  6. Barmanská akademie – sledujte mixování koktejlů a flair triky

  7. Dětské sportovní školky – běh, skok, týmová hra

  8. Policie/Armáda – přehled o fyzické připravenosti kandidátů

  9. Firemní wellness – employer branding, týmové soutěže

  10. Letní tábory – lukostřelba, plavání, kvízy


🔧 Kompletní kontrola bez IT znalostí

  • Přidávání účastníků jedním klikem

  • Vlastní loga, kategorie, pojmenování entit (např. „Klienti“, „Skauti“)

  • Webový přístup bez instalace

  • Zabezpečení heslem a session management


🚀 Proč to chtít zkusit?

  • ✅ Intuitivní ovládání – zvládne každý

  • ✅ Reálná motivace skrze vizuální pokrok

  • ✅ Ušetří čas trenérům, terapeutům i manažerům

  • ✅ Univerzálnost: od sportu po kulturu

  • ✅ První použití = efekt „Wow, tohle fakt funguje!“


🔚 Závěr: Výkon, který vidíte. Motivace, kterou cítíte.

Training Camp Pro není jen systém. Je to nový způsob, jak přemýšlet o rozvoji, výkonu a motivaci. Každý trénink se stává hrou. Každý pokrok se promítá do dat. A každý účastník cítí, že je na správné cestě.


Jste připraveni digitalizovat sledování výkonu?
Začněte ještě dnes. S jedním klikem.